
河北蓝蜂信息科技有限公司(简称:蓝蜂科技)位于石家庄市高新区物联网大厦,企业专注于物联网平台和设备的研发和推广。自成立4年来,蓝蜂科技自主研发的emcp物联网云平台服务于上千家国内外企业,帮助各领域企业实现了物联网功能和数据挖掘价值。
本次2019广东国际水处理技术与设备展览会上,蓝蜂科技团队携最新版本的emcp物联网云平台及最新型号的数据传输网关产品亮相(1号馆1h2208展位)。最新版本的emcp物联网云平台搭配最新研发的20系列数据传输网关,具备更灵活完善的工艺组态展示形式,更自由的权限划分机制,更有价值的数据分析功能。可以帮助用户和企业在远程监控的基础上,更精准、更有效的展示和利用数据创造价值。

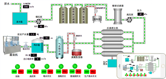
用户企业现有产品和设备可以直接通过专用数传网关接入emcp物联网云平台实现多平台远程监控设备、数据展示、报警接收。

用户设备可以通过数传网关无缝接入云平台实现远程监控功能,无需编程,无需专门的网络工程师,稳定高效,用户可以专精于自身业务的研究,无需分心。

平台具备云组态功能,用户可以自由编辑实现切合自身业务的数据展示画面。

原生的ios和安卓app,微信公众号功能,支持全球任意地点电脑或移动端远程监控。

丰富自由的权限划分,方便用户企业自行维护系统,提高管理效率,预防风险。

基于最新版的emcp物联网云平台,蓝蜂科技提供更切合用户企业自身业务的私有云部署业务,帮助用户企业根据自身情况,从感知、分析、展示、大数据各个层面真真正正收获到物联网带来的巨大价值,能够做到一站式解决,一步到位。
emcp物联网云平台目前承载着上千家企业的物联网云服务,蓝蜂科技作为平台的运营方,对所有客户均承诺:蓝蜂作为中立的第三方,绝不涉及客户的相关业务,专心做好用户物联网应用的管家,最大程度的保障用户的数据安全和平台的稳定运行。

未来,蓝蜂科技团队会继续保持勤劳、团结、奉献、求实、自律的企业精神,发扬至诚至信,务实创新的企业宗旨。认真做好每一件事,注重产品质量和服务品质,全力满足客户需求,为客户创造更多价值。
目前,2019广东国际水处理技术与设备展览会继续进行中,欢迎大家到1号馆1h2208蓝蜂科技展位参观指导。










